Перейти к основному содержимому
Перейти к основному содержимому

Monitoring Redis Metrics with ClickStack

TL;DR

This guide shows you how to monitor Redis performance metrics with ClickStack by configuring the OpenTelemetry collector's Redis receiver. You'll learn how to:

  • Configure the OTel collector to collect Redis Metrics
  • Deploy ClickStack with your custom configuration
  • Use a pre-built dashboard to visualize Redis performance (commands/sec, memory usage, connected clients, cache performance)

A demo dataset with sample metrics is available if you want to test the integration before configuring your production Redis.

Time required: 5-10 minutes

Integration with existing Redis

This section covers configuring your existing Redis installation to send metrics to ClickStack by configuring the ClickStack OTel collector with the Redis receiver.

If you would like to test the Redis Metrics integration before configuring your own existing setup, you can test with our preconfigured demo dataset in the following section.

Prerequisites
  • ClickStack instance running
  • Existing Redis installation (version 3.0 or newer)
  • Network access from ClickStack to Redis (default port 6379)
  • Redis password if authentication is enabled

Verify Redis connection

First, verify you can connect to Redis and that the INFO command works:

# Test connection
redis-cli ping
# Expected output: PONG

# Test INFO command (used by metrics collector)
redis-cli INFO server
# Should display Redis server information

If Redis requires authentication:

redis-cli -a <your-password> ping

Common Redis endpoints:

  • Local installation: localhost:6379
  • Docker: Use container name or service name (e.g., redis:6379)
  • Remote: <redis-host>:6379

Create custom OTel collector configuration

ClickStack allows you to extend the base OpenTelemetry collector configuration by mounting a custom configuration file and setting an environment variable. The custom configuration is merged with the base configuration managed by HyperDX via OpAMP.

Create a file named redis-metrics.yaml with the following configuration:

receivers:
  redis:
    endpoint: "localhost:6379"
    collection_interval: 10s
    # Uncomment if Redis requires authentication
    # password: ${env:REDIS_PASSWORD}
    
    # Configure which metrics to collect
    metrics:
      redis.commands.processed:
        enabled: true
      redis.clients.connected:
        enabled: true
      redis.memory.used:
        enabled: true
      redis.keyspace.hits:
        enabled: true
      redis.keyspace.misses:
        enabled: true
      redis.keys.evicted:
        enabled: true
      redis.keys.expired:
        enabled: true

processors:
  resource:
    attributes:
      - key: service.name
        value: "redis"
        action: upsert

service:
  pipelines:
    metrics/redis:
      receivers: [redis]
      processors:
        - resource
        - memory_limiter
        - batch
      exporters:
        - clickhouse

This configuration:

  • Connects to Redis on localhost:6379 (adjust endpoint for your setup)
  • Collects metrics every 10 seconds
  • Collects key performance metrics (commands, clients, memory, keyspace stats)
  • Sets the required service.name resource attribute per OpenTelemetry semantic conventions
  • Routes metrics to the ClickHouse exporter via a dedicated pipeline

Key metrics collected:

  • redis.commands.processed - Commands processed per second
  • redis.clients.connected - Number of connected clients
  • redis.clients.blocked - Clients blocked on blocking calls
  • redis.memory.used - Memory used by Redis in bytes
  • redis.memory.peak - Peak memory usage
  • redis.keyspace.hits - Successful key lookups
  • redis.keyspace.misses - Failed key lookups (for cache hit rate calculation)
  • redis.keys.expired - Keys expired
  • redis.keys.evicted - Keys evicted due to memory pressure
  • redis.connections.received - Total connections received
  • redis.connections.rejected - Rejected connections
примечание
  • You only define new receivers, processors, and pipelines in the custom config
  • The memory_limiter and batch processors and clickhouse exporter are already defined in the base ClickStack configuration - you just reference them by name
  • The resource processor sets the required service.name attribute per OpenTelemetry semantic conventions
  • For production with authentication, store the password in an environment variable: ${env:REDIS_PASSWORD}
  • Adjust collection_interval based on your needs (10s default; lower values increase data volume)
  • For multiple Redis instances, customize service.name to distinguish them (e.g., "redis-cache", "redis-sessions")

Configure ClickStack to load custom configuration

To enable custom collector configuration in your existing ClickStack deployment, you must:

  1. Mount the custom config file at /etc/otelcol-contrib/custom.config.yaml
  2. Set the environment variable CUSTOM_OTELCOL_CONFIG_FILE=/etc/otelcol-contrib/custom.config.yaml
  3. Ensure network connectivity between ClickStack and Redis
Option 1: Docker Compose

Update your ClickStack deployment configuration:

services:
  clickstack:
    # ... existing configuration ...
    environment:
      - CUSTOM_OTELCOL_CONFIG_FILE=/etc/otelcol-contrib/custom.config.yaml
      # Optional: If Redis requires authentication
      # - REDIS_PASSWORD=your-redis-password
      # ... other environment variables ...
    volumes:
      - ./redis-metrics.yaml:/etc/otelcol-contrib/custom.config.yaml:ro
      # ... other volumes ...
    # If Redis is in the same compose file:
    depends_on:
      - redis

  redis:
    image: redis:7-alpine
    ports:
      - "6379:6379"
    # Optional: Enable authentication
    # command: redis-server --requirepass your-redis-password
Option 2: Docker run (all-in-one image)

If using the all-in-one image with docker run:

docker run --name clickstack \
  -p 8080:8080 -p 4317:4317 -p 4318:4318 \
  -e CUSTOM_OTELCOL_CONFIG_FILE=/etc/otelcol-contrib/custom.config.yaml \
  -v "$(pwd)/redis-metrics.yaml:/etc/otelcol-contrib/custom.config.yaml:ro" \
  docker.hyperdx.io/hyperdx/hyperdx-all-in-one:latest

Important: If Redis is running in another container, use Docker networking:

# Create a network
docker network create monitoring

# Run Redis on the network
docker run -d --name redis --network monitoring redis:7-alpine

# Run ClickStack on the same network (update endpoint to "redis:6379" in config)
docker run --name clickstack \
  --network monitoring \
  -p 8080:8080 -p 4317:4317 -p 4318:4318 \
  -e CUSTOM_OTELCOL_CONFIG_FILE=/etc/otelcol-contrib/custom.config.yaml \
  -v "$(pwd)/redis-metrics.yaml:/etc/otelcol-contrib/custom.config.yaml:ro" \
  docker.hyperdx.io/hyperdx/hyperdx-all-in-one:latest

Verify metrics in HyperDX

Once configured, log into HyperDX and verify metrics are flowing:

  1. Navigate to the Metrics explorer
  2. Search for metrics starting with redis. (e.g., redis.commands.processed, redis.memory.used)
  3. You should see metric data points appearing at your configured collection interval

Demo dataset

For users who want to test the Redis Metrics integration before configuring their production systems, we provide a pre-generated dataset with realistic Redis Metrics patterns.

Download the sample metrics dataset

Download the pre-generated metrics files (24 hours of Redis Metrics with realistic patterns):

# Download gauge metrics (memory, fragmentation ratio)
curl -O https://datasets-documentation.s3.eu-west-3.amazonaws.com/clickstack-integrations/redis/redis-metrics-gauge.csv

# Download sum metrics (commands, connections, keyspace stats)
curl -O https://datasets-documentation.s3.eu-west-3.amazonaws.com/clickstack-integrations/redis/redis-metrics-sum.csv

The dataset includes realistic patterns:

  • Cache warming event (06:00) - Hit rate climbs from 30% to 80%
  • Traffic spike (14:30-14:45) - 5x traffic surge with connection pressure
  • Memory pressure (20:00) - Key evictions and cache performance degradation
  • Daily traffic patterns - Business hours peaks, evening drops, random micro-spikes

Start ClickStack

Start a ClickStack instance:

docker run -d --name clickstack-demo \
  -p 8080:8080 -p 4317:4317 -p 4318:4318 \
  docker.hyperdx.io/hyperdx/hyperdx-all-in-one:latest

Wait approximately 30 seconds for ClickStack to fully start.

Load metrics into ClickStack

Load the metrics directly into ClickHouse:

# Load gauge metrics (memory, fragmentation)
cat redis-metrics-gauge.csv | docker exec -i clickstack-demo \
  clickhouse-client --query "INSERT INTO otel_metrics_gauge FORMAT CSVWithNames"

# Load sum metrics (commands, connections, keyspace)
cat redis-metrics-sum.csv | docker exec -i clickstack-demo \
  clickhouse-client --query "INSERT INTO otel_metrics_sum FORMAT CSVWithNames"

Verify metrics in HyperDX

Once loaded, the quickest way to see your metrics is through the pre-built dashboard.

Proceed to the Dashboards and visualization section to import the dashboard and view all Redis Metrics at once.

примечание

The demo dataset time range is 2025-10-20 00:00:00 to 2025-10-21 05:00:00. Make sure your time range in HyperDX matches this window.

Look for these interesting patterns:

  • 06:00 - Cache warming (low hit rate climbing)
  • 14:30-14:45 - Traffic spike (high client connections, some rejections)
  • 20:00 - Memory pressure (key evictions begin)

Dashboards and visualization

To help you get started monitoring Redis with ClickStack, we provide essential visualizations for Redis Metrics.

Download the dashboard configuration

Import the pre-built dashboard

  1. Open HyperDX and navigate to the Dashboards section
  2. Click Import Dashboard in the upper right corner under the ellipses
Import dashboard button
  1. Upload the redis-metrics-dashboard.json file and click Finish Import
Finish import dialog

View the dashboard

The dashboard will be created with all visualizations pre-configured:

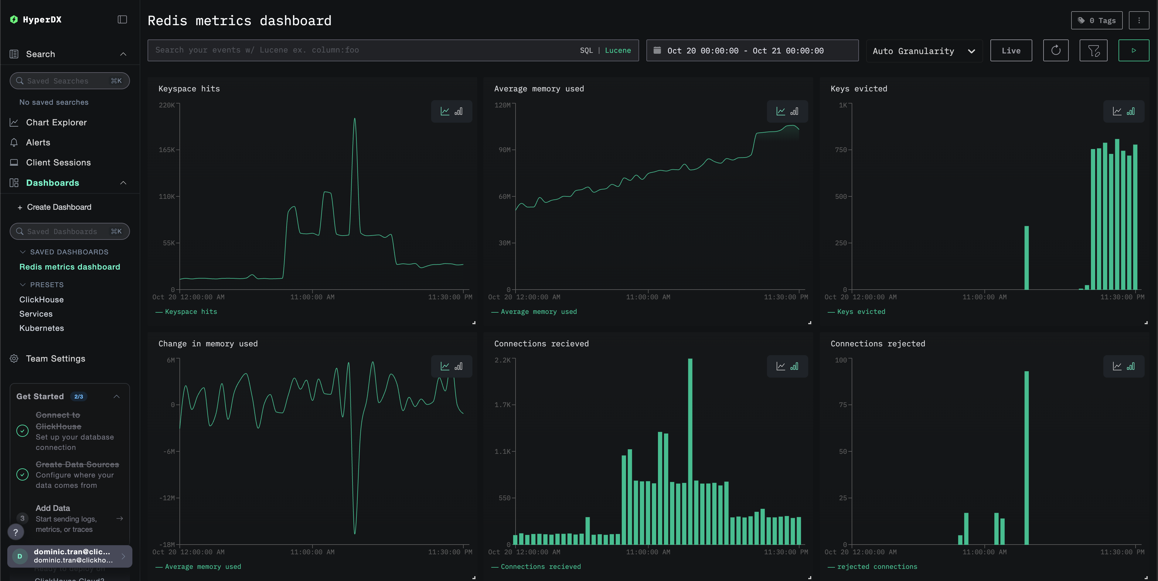
Redis Metrics dashboard
примечание

For the demo dataset, set the time range to 2025-10-20 05:00:00 - 2025-10-21 05:00:00 (UTC) (adjust based on your local timezone). The imported dashboard will not have a time range specified by default.

Troubleshooting

Custom config not loading

Verify the environment variable CUSTOM_OTELCOL_CONFIG_FILE is set correctly:

docker exec <container-name> printenv CUSTOM_OTELCOL_CONFIG_FILE

Check that the custom config file is mounted at /etc/otelcol-contrib/custom.config.yaml:

docker exec <container-name> ls -lh /etc/otelcol-contrib/custom.config.yaml

View the custom config content to verify it's readable:

docker exec <container-name> cat /etc/otelcol-contrib/custom.config.yaml

No metrics appearing in HyperDX

Verify Redis is accessible from the collector:

# From the ClickStack container
docker exec <clickstack-container> redis-cli -h <redis-host> ping
# Expected output: PONG

Check if the Redis INFO command works:

docker exec <clickstack-container> redis-cli -h <redis-host> INFO stats
# Should display Redis statistics

Verify the effective config includes your Redis receiver:

docker exec <container> cat /etc/otel/supervisor-data/effective.yaml | grep -A 10 "redis:"

Check for errors in the collector logs:

docker exec <container> cat /etc/otel/supervisor-data/agent.log | grep -i redis
# Look for connection errors or authentication failures

Authentication errors

If you see authentication errors in the logs:

# Verify Redis requires authentication
redis-cli CONFIG GET requirepass

# Test authentication
redis-cli -a <password> ping

# Ensure password is set in ClickStack environment
docker exec <clickstack-container> printenv REDIS_PASSWORD

Update your configuration to use the password:

receivers:
  redis:
    endpoint: "redis:6379"
    password: ${env:REDIS_PASSWORD}

Network connectivity issues

If ClickStack can't reach Redis:

# Check if both containers are on the same network
docker network inspect <network-name>

# Test connectivity
docker exec <clickstack-container> ping redis
docker exec <clickstack-container> telnet redis 6379

Ensure your Docker Compose file or docker run commands place both containers on the same network.

Next steps

If you want to explore further, here are some next steps to experiment with your monitoring:

  • Set up alerts for critical metrics (memory usage thresholds, connection limits, cache hit rate drops)
  • Create additional dashboards for specific use cases (replication lag, persistence performance)
  • Monitor multiple Redis instances by duplicating the receiver configuration with different endpoints and service names