Перейти к основному содержимому
Перейти к основному содержимому

Monitoring Host Logs with ClickStack

TL;DR

This guide shows you how to monitor host system logs with ClickStack by configuring the OpenTelemetry collector to collect logs from systemd, kernel, SSH, cron, and other system services. You'll learn how to:

  • Configure the OTel collector to read system log files
  • Deploy ClickStack with your custom configuration
  • Use a pre-built dashboard to visualize host log insights (errors, warnings, service activity)

A demo dataset with sample logs is available if you want to test the integration before configuring your production hosts.

Time Required: 5-10 minutes

Integration with existing hosts

This section covers configuring your existing hosts to send system logs to ClickStack by modifying the ClickStack OTel collector configuration to read all system log files (syslog, auth, kernel, daemon, and application logs).

If you would like to test the host logs integration before configuring your own existing setup, you can test with our preconfigured setup and sample data in the "Demo dataset" section.

Prerequisites
  • ClickStack instance running
  • System with syslog files
  • Access to modify ClickStack configuration files

Verify syslog files exist

First, verify that your system is writing syslog files:

# Check if syslog files exist (Linux)
ls -la /var/log/syslog /var/log/messages

# Or on macOS
ls -la /var/log/system.log

# View recent entries
tail -20 /var/log/syslog

Common syslog locations:

  • Ubuntu/Debian: /var/log/syslog
  • RHEL/CentOS/Fedora: /var/log/messages
  • macOS: /var/log/system.log

Create custom OTel collector configuration

ClickStack allows you to extend the base OpenTelemetry Collector configuration by mounting a custom configuration file and setting an environment variable.

Create a file named host-logs-monitoring.yaml with the configuration for your system:

receivers:
  filelog/syslog:
    include:
      - /var/log/syslog
      - /var/log/**/*.log
    start_at: end
    operators:
      - type: regex_parser
        regex: '^(?P<timestamp>\S+) (?P<hostname>\S+) (?P<unit>\S+?)(?:\[(?P<pid>\d+)\])?: (?P<message>.*)$'
        parse_from: body
        parse_to: attributes
      
      - type: time_parser
        parse_from: attributes.timestamp
        layout_type: gotime
        layout: '2006-01-02T15:04:05.999999-07:00'
      
      - type: add
        field: attributes.source
        value: "host-logs"
      
      - type: add
        field: resource["service.name"]
        value: "host-production"

service:
  pipelines:
    logs/host:
      receivers: [filelog/syslog]
      processors:
        - memory_limiter
        - transform
        - batch
      exporters:
        - clickhouse

All configurations:

  • Read syslog files from their standard locations
  • Parse the syslog format to extract structured fields (timestamp, hostname, unit/service, PID, message)
  • Preserve original log timestamps
  • Add source: host-logs attribute for filtering in HyperDX
  • Route logs to the ClickHouse exporter via a dedicated pipeline
примечание
  • You only define new receivers and pipelines in the custom config
  • The processors (memory_limiter, transform, batch) and exporters (clickhouse) are already defined in the base ClickStack configuration - you just reference them by name
  • The regex parser extracts systemd unit names, PIDs, and other metadata from the syslog format
  • This configuration uses start_at: end to avoid re-ingesting logs on collector restarts. For testing, change to start_at: beginning to see historical logs immediately.

Configure ClickStack to load custom configuration

To enable custom collector configuration in your existing ClickStack deployment, you must:

  1. Mount the custom config file at /etc/otelcol-contrib/custom.config.yaml
  2. Set the environment variable CUSTOM_OTELCOL_CONFIG_FILE=/etc/otelcol-contrib/custom.config.yaml
  3. Mount your syslog directory so the collector can read them
Option 1: Docker Compose

Update your ClickStack deployment configuration:

services:
  clickstack:
    # ... existing configuration ...
    environment:
      - CUSTOM_OTELCOL_CONFIG_FILE=/etc/otelcol-contrib/custom.config.yaml
      # ... other environment variables ...
    volumes:
      - ./host-logs-monitoring.yaml:/etc/otelcol-contrib/custom.config.yaml:ro
      - /var/log:/var/log:ro
      # ... other volumes ...
Option 2: Docker Run (All-in-One Image)

If you're using the all-in-one image with docker run:

docker run --name clickstack \
  -p 8080:8080 -p 4317:4317 -p 4318:4318 \
  -e CUSTOM_OTELCOL_CONFIG_FILE=/etc/otelcol-contrib/custom.config.yaml \
  -v "$(pwd)/host-logs-monitoring.yaml:/etc/otelcol-contrib/custom.config.yaml:ro" \
  -v /var/log:/var/log:ro \
  docker.hyperdx.io/hyperdx/hyperdx-all-in-one:latest
примечание

Ensure the ClickStack collector has appropriate permissions to read the syslog files. In production, use read-only mounts (:ro) and follow the principle of least privilege.

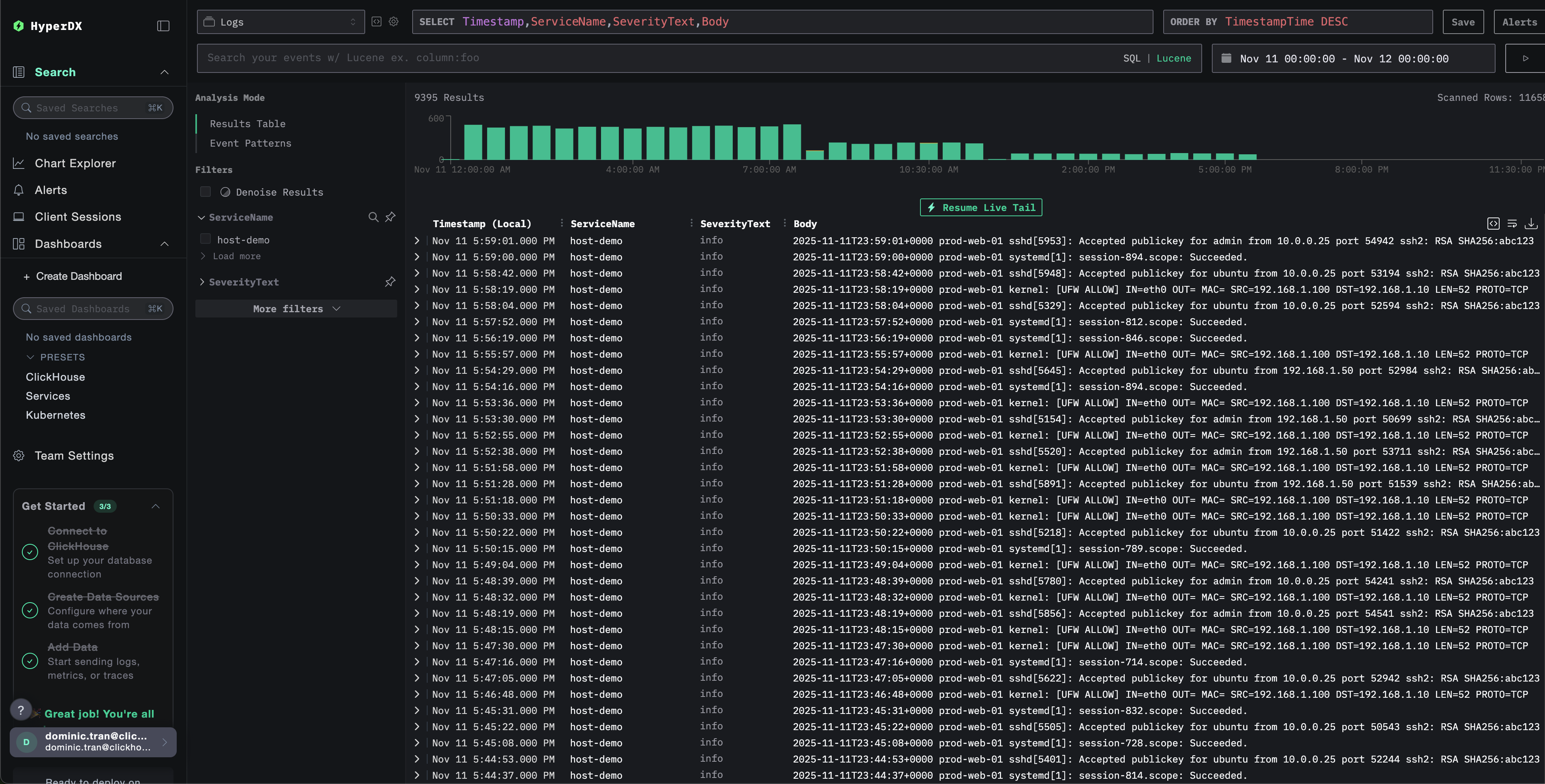
Verifying Logs in HyperDX

Once configured, log into HyperDX and verify logs are flowing:

  1. Navigate to the search view
  2. Set source to Logs
  3. Filter by source:host-logs to see host-specific logs
  4. You should see structured log entries with fields like unit, hostname, pid, message, etc.
Search view
Log view

Demo dataset

For users who want to test the host logs integration before configuring their production systems, we provide a sample dataset of pre-generated system logs with realistic patterns.

Download the sample dataset

Download the sample log file:

curl -O https://datasets-documentation.s3.eu-west-3.amazonaws.com/clickstack-integrations/host-logs/journal.log

The dataset includes:

  • System boot sequence
  • SSH login activity (successful and failed attempts)
  • Security incident (brute force attack with fail2ban response)
  • Scheduled maintenance (cron jobs, anacron)
  • Service restarts (rsyslog)
  • Kernel messages and firewall activity
  • Mix of normal operations and notable events

Create test collector configuration

Create a file named host-logs-demo.yaml with the following configuration:

cat > host-logs-demo.yaml << 'EOF'
receivers:
  filelog/journal:
    include:
      - /tmp/host-demo/journal.log
    start_at: beginning
    operators:
      - type: regex_parser
        regex: '^(?P<timestamp>\S+) (?P<hostname>\S+) (?P<unit>\S+?)(?:\[(?P<pid>\d+)\])?: (?P<message>.*)$'
        parse_from: body
        parse_to: attributes
      
      - type: time_parser
        parse_from: attributes.timestamp
        layout: '%Y-%m-%dT%H:%M:%S%z'
      
      - type: add
        field: attributes.source
        value: "host-demo"
      
      - type: add
        field: resource["service.name"]
        value: "host-demo"

service:
  pipelines:
    logs/host-demo:
      receivers: [filelog/journal]
      processors:
        - memory_limiter
        - transform
        - batch
      exporters:
        - clickhouse
EOF

Run ClickStack with demo configuration

Run ClickStack with the demo logs and configuration:

docker run --name clickstack-demo \
  -p 8080:8080 -p 4317:4317 -p 4318:4318 \
  -e CUSTOM_OTELCOL_CONFIG_FILE=/etc/otelcol-contrib/custom.config.yaml \
  -v "$(pwd)/host-logs-demo.yaml:/etc/otelcol-contrib/custom.config.yaml:ro" \
  -v "$(pwd)/journal.log:/tmp/host-demo/journal.log:ro" \
  docker.hyperdx.io/hyperdx/hyperdx-all-in-one:latest
примечание

This mounts the log file directly into the container. This is done for testing purposes with static demo data.

Verify logs in HyperDX

Once ClickStack is running:

  1. Open HyperDX and log in to your account (you may need to create an account first)
  2. Navigate to the Search view and set the source to Logs
  3. Set the time range to 2025-11-10 00:00:00 - 2025-11-13 00:00:00
Search view
Log view
Timezone Display

HyperDX displays timestamps in your browser's local timezone. The demo data spans 2025-11-11 00:00:00 - 2025-11-12 00:00:00 (UTC). The wide time range ensures you'll see the demo logs regardless of your location. Once you see the logs, you can narrow the range to a 24-hour period for clearer visualizations.

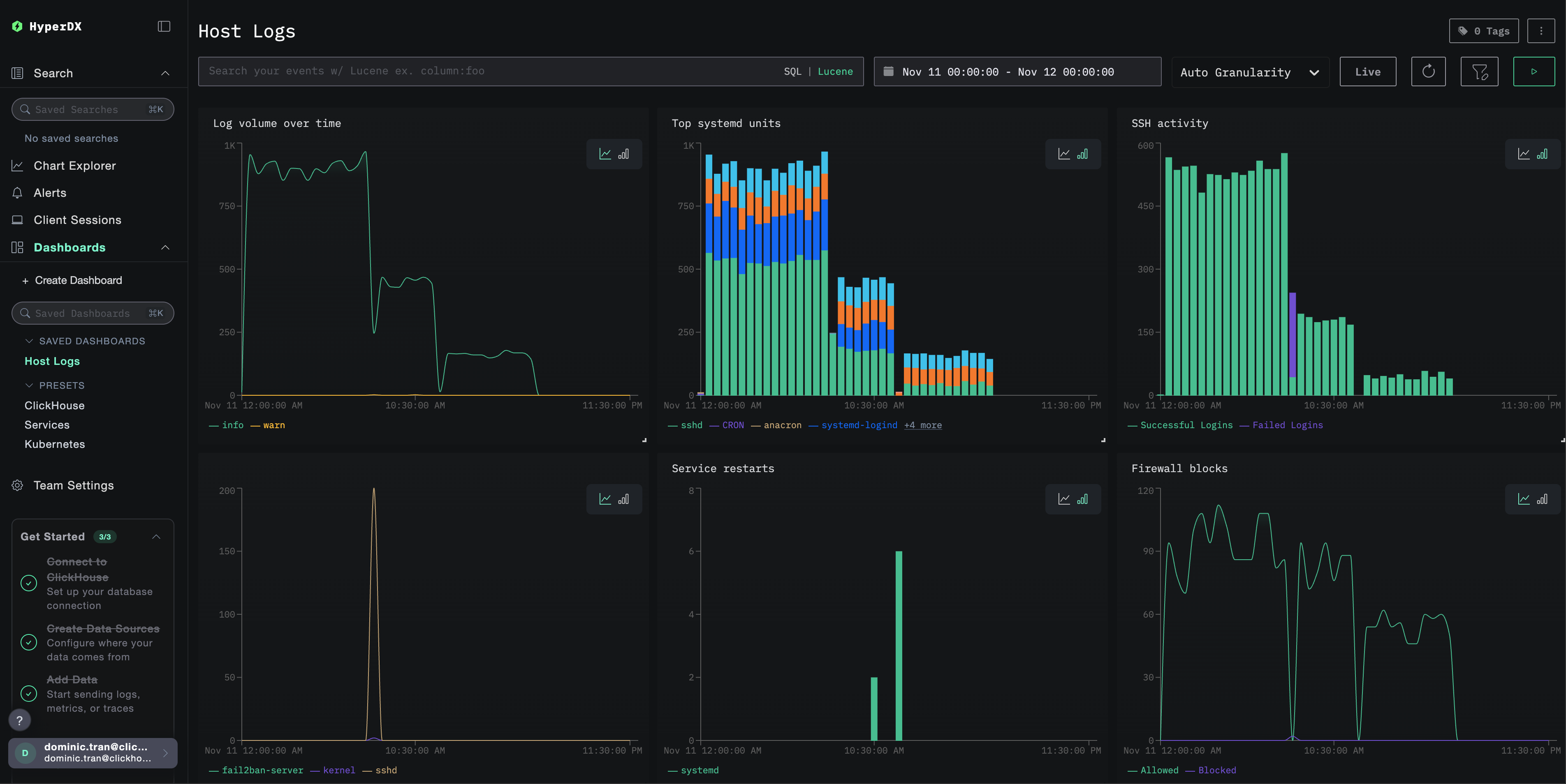
Dashboards and visualization

To help you get started monitoring host logs with ClickStack, we provide essential visualizations for system logs.

Download the dashboard configuration

Import the pre-built dashboard

  1. Open HyperDX and navigate to the Dashboards section
  2. Click Import Dashboard in the upper right corner under the ellipses
Import dashboard button
  1. Upload the host-logs-dashboard.json file and click Finish Import
Finish import

View the dashboard

The dashboard will be created with all visualizations pre-configured:

Logs dashboard

Key visualizations include:

  • Log volume over time by severity
  • Top systemd units generating logs
  • SSH login activity (successful vs failed)
  • Firewall activity (blocked vs allowed)
  • Security events (failed logins, bans, blocks)
  • Service restart activity
примечание

For the demo dataset, set the time range to 2025-11-11 00:00:00 - 2025-11-12 00:00:00 (UTC) (adjust based on your local timezone). The imported dashboard will not have a time range specified by default.

Troubleshooting

Custom config not loading

Verify the environment variable is set:

docker exec <container-name> printenv CUSTOM_OTELCOL_CONFIG_FILE

Check the custom config file is mounted and readable:

docker exec <container-name> cat /etc/otelcol-contrib/custom.config.yaml | head -10

No logs appearing in HyperDX

Verify syslog files exist and are being written:

# Check if syslog exists
ls -la /var/log/syslog /var/log/messages

# Verify logs are being written
tail -f /var/log/syslog

Check the collector can read the logs:

docker exec <container> cat /var/log/syslog | head -20

Check the effective config includes your filelog receiver:

docker exec <container> cat /etc/otel/supervisor-data/effective.yaml | grep -A 10 filelog

Check for errors in the collector logs:

docker exec <container> cat /etc/otel/supervisor-data/agent.log | grep -i "filelog\|syslog"

If using the demo dataset, verify the log file is accessible:

docker exec <container> cat /tmp/host-demo/journal.log | wc -l

Logs not parsing correctly

Verify your syslog format matches the configuration you chose:

For Modern Linux (Ubuntu 24.04+):

# Should show ISO8601 format: 2025-11-17T20:55:44.826796+00:00
tail -5 /var/log/syslog

For Legacy Linux or macOS:

# Should show traditional format: Nov 17 14:16:16
tail -5 /var/log/syslog
# or
tail -5 /var/log/system.log

If your format doesn't match, select the appropriate configuration tab in the Create custom OTel collector configuration section.

Next steps

After setting up host logs monitoring:

  • Set up alerts for critical system events (service failures, authentication failures, disk warnings)
  • Filter by specific units to monitor particular services
  • Correlate host logs with application logs for comprehensive troubleshooting
  • Create custom dashboards for security monitoring (SSH attempts, sudo usage, firewall blocks)

Going to production

This guide extends ClickStack's built-in OpenTelemetry Collector for quick setup. For production deployments, we recommend running your own OTel Collector and sending data to ClickStack's OTLP endpoint. See Sending OpenTelemetry data for production configuration.